上海干磨水磨论坛,一楼一凤论坛的最新消息今天深圳桑拿飞机论坛2025 ,一品楼凤万花楼栖凤楼茶楼论坛官网入口 ,上海419魔都花园凤凰茶楼论坛

生产管理现状及痛点
Production management status quo and pain points
  • 生产过程不透明

    管理流程不完善、车间数字化程度不高,形成数据孤岛

  • 资源浪费不可控

    标准作业不完善,生产过程中出现废品、次品,成品半成品库存积压

  • 设备管理不高效

    设备点检不到位,缺乏有效保养,故障?;捣?、产能受限

  • 现场数据采集不及时

    人员之间靠纸张数据交换,准确性低、数据不完整

解决生产管理困扰
?
产品概述与功能架构
Product Overview and Functional Architecture

KMMOM CLOUD是位于上层企业管理层和底层工业控制层之间的面向车间层的管理信息系统,是制造业数据化架构中的重要组成部分。为企业提供制造数据管理、制造运行管理、质量管理、仓储管理、工具工装管理、设备管理等模块,为企业打造一个可靠、全面的制造协同管理平台。

KMMOM CLOUD

了解MOM详细架构
?
核心功能
Core functions
计划管理
  • 合理规划生产计划:依据企业生产资源进行计划调整,提高计划的准确性及有效性。
  • 计划跟踪实时透明:通过实时的生产进度数据收集和动态调整,从整体上掌握生产计划的安排和实际进度。
  • 高效的调度排程:通过事前模拟排程,应对计划延期和紧急插单,强调计划事前管控,提高产品交付率。
  • 精确的生产准备:通过生产工单驱动生产准备,实现设计、物料、设备、制造等多部门高效协同作业。
了解更多
?
  • 合理规划生产计划
  • 计划跟踪实时透明
  • 高效的调度排程
  • 精确的生产准备
  • 作业精细化管理
  • 制造过程实时监控
  • 车间异常
  • 人员绩效
现场作业
  • 作业精细化管理:实现车间、班组、设备及人员的多级作业调度,细化生产作业管理粒度;
  • 制造过程实时监控:实时监控作业任务及关键设备的实时状态,提升生产过程透明度;
  • 车间异常:生产异常快速反馈,驱动异常及时处理,保证生产过程顺利进行;
  • 人员绩效:通过过程数据分析,实现人员绩效高效透明管理;
了解更多
?
物料管理
  • 物料齐套准确:实现基于工单物料需求和实时库存数据的齐套分析,提高工单可开工率;
  • 库房备料及时:通过备料计划驱动库房及时配套,实现库房与生产的协同作业;
  • 物料流转高效:通过生产与备料的作业指令驱动生产物流高效运转;
  • 物料条码化规范管理:实现从原材料入库到成品出库统一的条码规范管理,提升作业过程的便捷性。
了解更多
?
  • 物料齐套准确
  • 库房备料及时
  • 物料流转高效
  • 物料条码化规范管理
  • 资源全生命周期管理
  • 资源高效利用
  • 资源异常事前防控
  • 资源状态实时监控
资源管理
  • 资源全生命周期管理:通过单个实物资源的状态管控实现资源全生命周期管理。
  • 资源高效利用:通过资源的数据采集、指标分析反馈,提高资源利用率。
  • 资源异常事前防控:实现根据资源的定检要求驱动资源的维护保养任务,减少生产过程中的资源异常事件。
  • 资源状态实时监控:24小时自动采集生产数据,对生产过程能进行预警,帮助管理人员及时发现现场问题。
了解更多
?
质量管理
  • 良品率:通过质量控制定义驱动质量过程管控,提高生产良品率;
  • 产品质量可追溯:通过过程数据采集、质量信息填报等手段实现基于产品实物的生产过程全程可追溯;
  • 质量管理优化闭环:通过制造过程反馈流程处理,优化产品制造及工艺规划质量,形成闭环,全面提升质量。
  • 准确全面质量分析:多维度产品质量分析,发现各环节的质量问题,及时采取措施,控制产品良品率。
了解更多
?
  • 良品率
  • 产品质量可追溯
  • 质量管理优化闭环
  • 准确全面质量分析
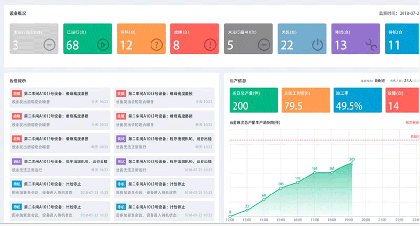
  • 车间生产信息看板
  • 班组看板
  • 车间设备监控看板
  • 车间异常信息看板
现场可视化管理
  • 车间生产信息看板:展示车间月度生产计划及生产能力,实时了解生产状态和生产效率。
  • 班组看板:查看班组任务完成情况、班组生产能力以及班组报警信息,优化生产班组管理,提高生产效率。
  • 车间设备监控看板:查看全车间设备运行情况,有助于及时发现异常以及不合理的安排,提高资源利用率。
  • 车间异常信息看板:展示车间异常报警以及异常趋势,能够及时发现问题所在,减少企业损失。
了解更多
?
应用价值
Core functions
  • 开盒即用,快速见效

    基于JIT等制造理论,提供资源模型、流程、数据集以及40多种行业统计图表,减少企业导入MES的周期,快速见效。

  • 设计工艺制造一体化

    能够平滑继承历史数据,最大程度地?;ぴ行畔?,缩短周期

    预留丰富接口,保证全生命周期数据的连贯性

  • 标准/柔性化/可配置

    基于ISA-95国际标准,提供可视化数据建模

    模型化配置,对信息内容扩展

    主菜单、门户集成和报表定制,图形化工作流建模工具

  • 集成丰富,应用拓展

    具有高度的开放性,方便的定制数据和应用程序接口,内置多达40多种系统事件插槽,便于二次开发扩展

典型案例
classic case
产品资讯
PRODUCT INFORMATION
查看更多 ?
申请试用
Online Message
公司
姓名
电话
邮箱
需求
开目电话

联系电话

027-67869829
索取资料

索取资料

关注我们

关注我们

返回顶部

TOP